그라파나 설치 및 사용법
(1)그라파나 설치
https://grafana.com/grafana/download
Download Grafana | Grafana Labs
Overview of how to download and install different versions of Grafana on different operating systems.
grafana.com
(2) 그라파나 실행



그라파나를 설치 후 bin 폴더의 grafana_server를 실행 시킨 후 3000포트로 접속하면 위의 웹 화면이 나타난다. username과 password를 admin으로 입력하면 로그인이 완료된다. 실제 서비스에서는 username과 password를 변경하여 사용하여야 한다.
(3) 그라파나 프로메테우스 연동


connections -> Data Sources -> add data source에서 프로메테우스를 선택 후 Connection에 프로메테우스 Server URL를 입력 후 프로메테우스와 연동을 해줍니다.
(4) 대시 보드 만들기


DashBoards -> new dashBorad에서 흰색으로 표시된 저장버튼을 누른 후 대시보드의 이름을 정해준후 저장해줍니다.
(5) 패널 만들기


대쉬보드를 만든 후 Add visualization 버튼을 누른 후 datasource로 연동했던 프로메테우스를 선택합니다.
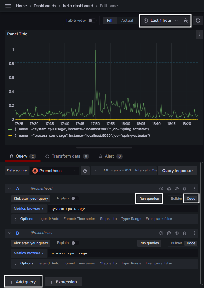
(6) 패널 완성하기


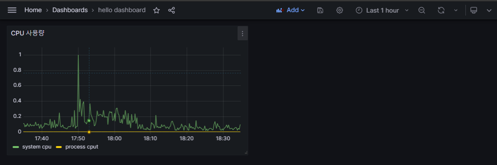
초기 화면에서 builder로 된 부분을 code로 바꾸고 Metrics browser에 패널에 나타내고싶은 메트릭을 입력 후 Run queries버튼을 누르면 위의 패널에 지정한 메트릭의 정보가 나타납니다.
패널에 더 많은 메트릭 정보를 나타내고 싶으면 add query 버튼을 통해 메트릭을 추가해줍니다.
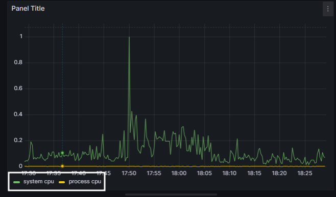
(1) 범례 바꾸기



옵션에서 Legend옵션을 Auto에서 Custom으로 바꾼 후 원하는 범례를 작성해줍니다.
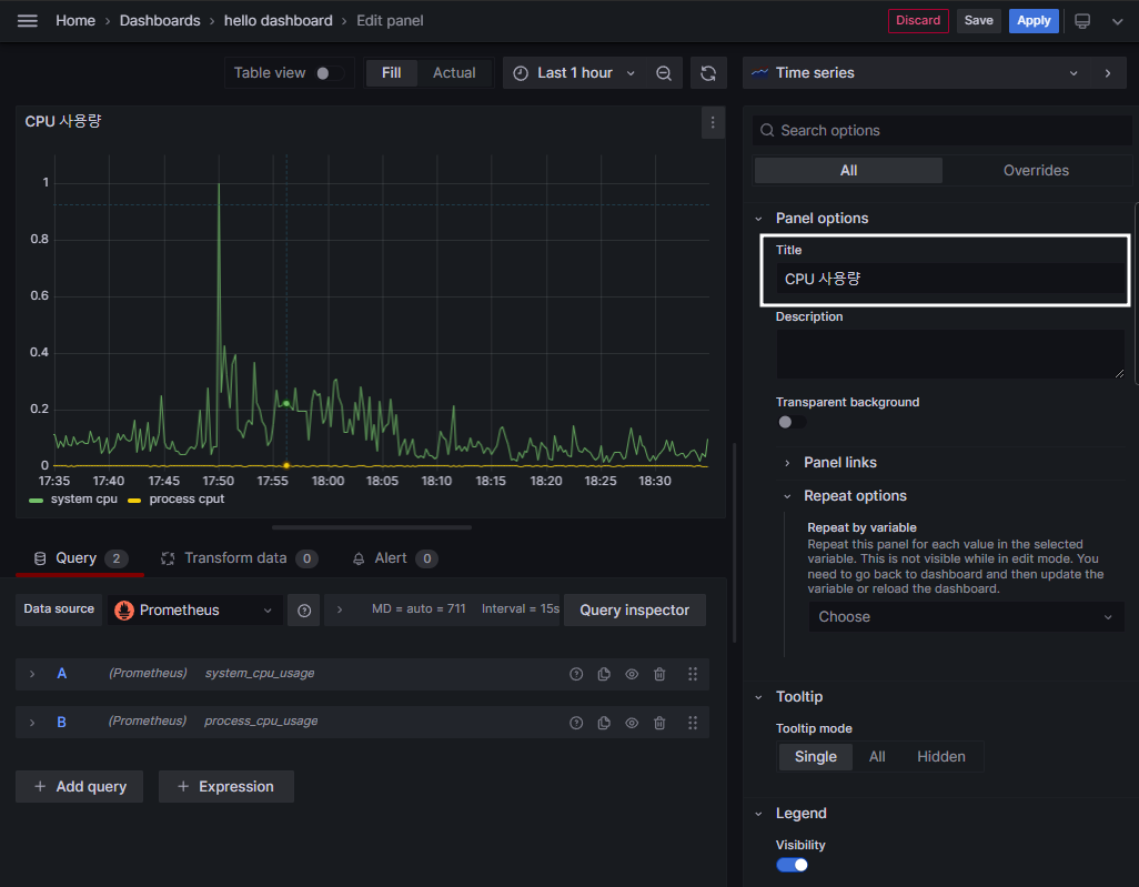
(2)패널 제목 바꾸기

Panel options에 있는 Title을 원하는 제목에 맞게 바꾸어서 작성 후 저장해줍니다.
(3)저장하기


모든 설정이 끝나면 위의 Save나 apply 버튼을 눌러 저장해줍니다.
(7) 공유 대시보드 활용하기
1. 공유 대시보드 사이트
https://grafana.com/grafana/dashboards/
Dashboards | Grafana Labs
Thank you! Your message has been received!
grafana.com
2. 공유 대시보드 적용


위의 사이트에서 원하는 대시보드의 아이디를 복사 후 import해서 공유 대시보드를 적용 시킬 수 있습니다.